SUQQ群
QQ扫一扫
建筑功能:办公,商业,酒店 高度类别:高层建筑,超高层建筑
结构形式:其他结构 建筑面积:506408.52㎡
地下室用途:人防,商业,车库,设备用房 负荷等级:一级,二级,三级
防雷等级:第二类 接地方式:TN-S
项目位置:福建 强电设计:配变电所,应急电源,低压配电,电气照明,建筑物防雷,接地安全
弱电设计:火灾自动报警系统,入侵报警系统,视频监控系统,出入口控制系统,巡更管理系统,停车场管理系统,建筑设备监控系统,综合布线系统,通信系统,有线电视和卫星接收系统,会议系统,信息网络系统,公共信息显示系统,智能化集成
本资料为福建超高层、高端商业综合体建筑、结构、机电、智能施工图纸(2019)
一、工程基本信息
1) 项目名称:.国际金融中心
2) 建设地点:福建
3) 合作设计方:外方建筑顾问 .....;外方结构顾问 ......;外方机电顾问.......
4) 规划总用地面积:48851.419 平方米
5) 总建筑面积:506408.52 平方米
其中地上建筑面积:331461.90 平方米 地下建筑面积:174947.62 平方米
6) 建筑主要功能:商务办公,酒店、公寓式酒店,商业、配套设施。
7) 建筑类别:高层民用公共建筑
9) 建筑高度:189 米(黄海高程)
10) 高层建筑分类:一类;建筑耐火等级:地上一级,地下一级
11) 建筑设计使用年限:本工程为 3 类,设计使用年限为 50 年
12) 抗震设防烈度:7 度
13) 建筑结构形式:塔楼为框架-核心筒结构,裙房为框架结构
14) 地基基础形式:桩筏基
1.2 其他工程概况
1) 人防工程防护等级:核 6 级、常 6 级,包括医疗救护站、一等人员掩蔽所、二等人员 掩蔽所、物资库、固定电站。 2) 地下室防水等级:一级;屋面防水等级:一级 3) 绿色建筑设计标准:国家绿色建筑二星级 1
二、设计范围与分工
1、BIAD 的设计范围是: 建筑强电工程:
10/0.4 kV 变配电系统
动力配电系统
照明系统
防雷及接地安全系统
2、建筑智能化工程:
建筑设备管理系统(包括建筑设备监控系统、建筑能耗管理系统、漏水监测报警系
统等。与建筑设备管理系统对接的第三方数据接口)
信息设施系统(包括通信系统,信息网络系统,综合布线系统,信息发布系统)
安全技术防范系统(包括安全防范综合管理平台、入侵报警系统、视频安防监控系
统、出入口控制系统、电子巡查系统、无线对讲系统、停车库管理系统)
公共广播系统
UPS 不间断电源系统
智能化系统集成
3、电气防火工程:
火灾自动报警及联动控制、显示系统;
火灾警报和消防应急广播系统;
消防专用电话系统;
可燃气体探测报警系统;
电气火灾监控系统;
消防电源监控系统;
防火门监控系统;
消防设备配电系统;
消防应急照明和疏散指示系统。
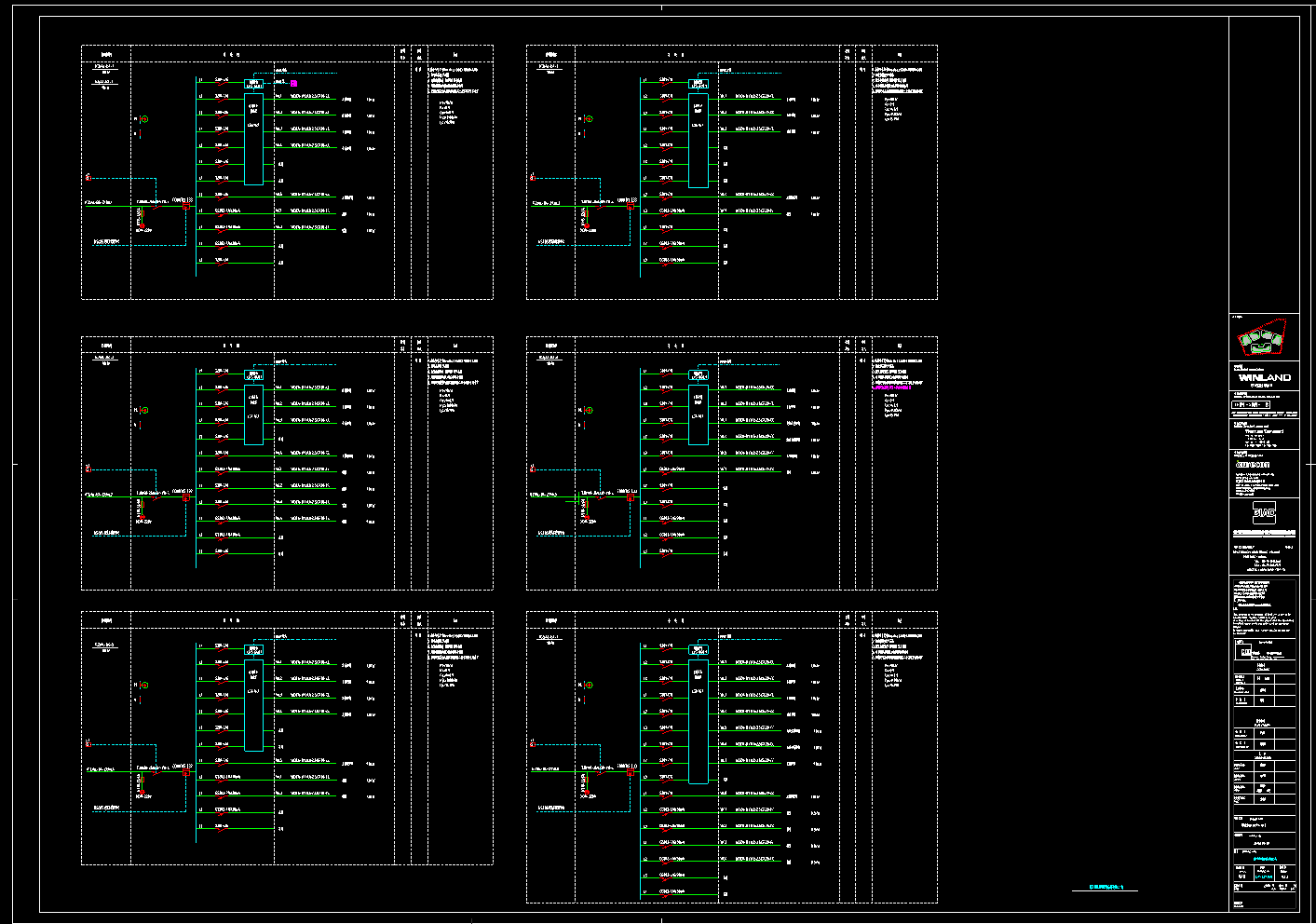
部分图纸展示:

火灾自动报警及联动系统图

消防设备电源监控系统图



地下车库配电箱系统图
会员在本站下载的原创CAD图库后,只拥有CAD图库的使用权,著作权归原作者及易图网所有。未经合法授权,会员不得以任何形式发布、传播、复制、转售该CAD图库。特别地,不得擅自以易图网名义或使用"易图"、"易图网"(本站注册商标)名称发布、复制、转售所下载的CAD图库,由此给本站造成损害的,本站将依法追究其相关法律责任。
Copyright 易图网 2006-2025 All Rights Reserved ICP证:蜀ICP备2023015644号-6
四川鑫众焱信息技术服务有限公司| 地址:绵阳市涪城区瀚威城市中心1栋1单元42层2号